
系統設計:按需定制整體方案,免費上門勘測
安裝調試:專業團隊上門安裝,高效調試風速風量
售后保障:定期維護保養,24小時響應故障處理
實驗室通風系統是保障實驗環境安全、人員健康及設備穩定運行的核心設施。其設計需綜合考慮實驗類型、氣體性質、能耗效率及法規要求。
本方案針對實驗室空氣質量與安全需求,設計一套集中排風與局部排風結合、智能控制、節能高效的通風系統,滿足以下核心目標:
安全控制:有效排除有害氣體、粉塵及蒸汽,確保實驗人員健康。
合規性:符合GB50019-2015《工業建筑供暖通風與空氣調節設計規范》、ASHRAE110及EN14175標準。
節能高效:采用VAV變風量控制技術,降低能耗30%以上。
兼容性:與實驗室供氣系統聯動,避免氣體交叉污染。
1.分級防護:
一級防護:通風柜、萬向排氣罩等局部排風設備。
二級防護:全室通風系統,維持室內負壓(-5Pa至-10Pa)。
2.氣流組織:
氣流方向為“室外→實驗室→排風管道→室外”,禁止循環使用排風。
通風柜操作口面風速控制在0.4-0.5m/s(VAV系統自動調節)。
3.材料選擇:
管道:酸性氣體環境采用PP材質,有機溶劑環境采用不銹鋼304或316L。
風機:離心式風機,耐腐蝕且噪音≤55dB。

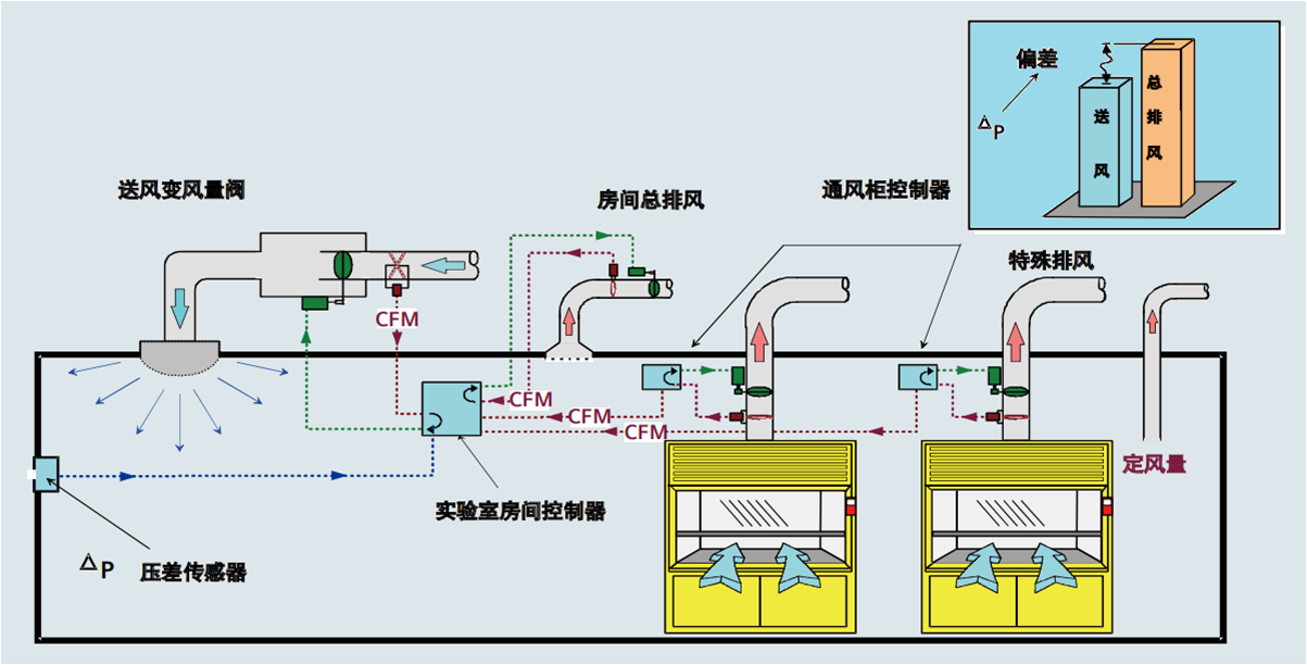
1. 局部排風系統
通風柜:
配置VAV變風量閥,實時調節排風量,保持面風速恒定。
每個通風柜排風量1500-2400m3/h,視窗開啟高度與風速聯動控制。
安裝面風速傳感器及聲光報警裝置,風速低于0.3m/s時觸發警報。
萬向排氣罩:
安裝在實驗臺上方,排風量150-300m3/h,罩口風速≥0.25m/s。
柔性臂可360°旋轉,適應不同實驗操作需求。
原子吸收罩:
針對光譜儀等設備設計,排風量400-700m3/h,罩體與設備間距≤30cm。
2. 全室通風系統
送風系統:
新風全部來自室外,經初效+中效+高效(HEPA)三級過濾后送入。
送風口布置在實驗室兩側,避免直吹實驗臺。
排風系統:
主排風機設置于屋頂,配置備用風機,故障時自動切換。
排風管道安裝消音器,噪音控制≤55dB。
3. 智能控制系統
VAV變風量控制:
通過壓差傳感器實時監測通風柜面風速,調節變風量閥開度。
人體感應器聯動控制,無人操作時降低風速至節能模式。
環境監測:
室內安裝溫濕度、壓力差、有害氣體濃度傳感器。
數據接入樓宇自控系統(BAS),實現遠程監控與報警。
1. 設計階段
需求確認:根據實驗室平面圖及設備布局,計算通風量(公式:Q=V×n,V為容積,n為換氣次數)。
典型實驗室換氣次數:化學實驗室10-12次/h,生物安全實驗室15-20次/h。
管道布局:
主管道沿墻或吊頂明敷,坡度≥1%以便冷凝水排放。
平行敷設時,可燃氣體與氧氣管道間距≥0.5m,分層敷設時氫氣管道位于上層。
2. 材料采購
管道:PP或不銹鋼材質,厚度≥1.5mm,配套法蘭及密封墊。
風機:選擇防爆型(處理易燃氣體時),噪音指標需符合GB/T 9068-2008。
控制系統:VAV變風量閥、傳感器、BAS接入模塊。
3. 安裝階段
管道安裝:
主管道熱熔焊(PP管)或氬弧焊(不銹鋼),焊縫進行氣密性檢測。
支架間距:管徑≤50mm時≤2m,管徑>50mm時≤3m。
設備安裝:
通風柜就位后調整水平度,與排風管道軟連接。
風機基礎減震處理,出口安裝止回閥。
4. 調試與驗收
單機調試:檢查風機轉向、振動值,測量排風量是否達標。
系統聯調:
通風柜面風速穩定性測試(0.4-0.5m/s誤差≤10%)。
房間壓力差測試(負壓-5Pa至-10Pa)。
驗收標準:
符合GB50243-2016《通風與空調工程施工質量驗收規范》。
ASHRAE110標準下,通風柜泄漏濃度≤0.05ppm。
1.防爆設計:
排風管道穿越防火墻時設置防火閥(70℃熔斷關閉)。
處理易燃氣體時,風機及電機采用防爆等級ExdⅡBT4。
2.應急處理:
通風柜設置緊急排風按鈕,按下后3秒內達到最大排風量。
排風系統故障時,聯動關閉供氣系統并啟動備用風機。
3.維護管理:
每月檢查通風柜密封性,每年進行ASHRAE110標準測試。
濾網更換周期:初效3個月,中效6個月,高效(HEPA)12個月。
安全可靠:多重防護機制確保有害氣體零泄漏,符合國際最高標準。
節能高效:VAV系統動態調節風量,較定風量系統節能30%-50%。
智能管理:環境數據實時監控,故障自動報警,降低運維成本。
兼容性強:可與實驗室供氣系統聯動,避免氣體交叉污染。
附圖:實驗室通風系統布局示意圖

通過以上系統化的建設方案,可以構建一個安全、高效、智能的實驗室供氣系統,為科研工作提供可靠的氣體供應保障。實際建設中應根據實驗室的具體需求、氣體種類和建筑條件進行個性化調整,并嚴格遵守相關標準和規范。
聯系我們:專業團隊提供設計、施工、調試及驗收一站式服務,確保系統合規高效運行。